Data Explorer for E/V Nautilus live stream data
The Nautilus Dive Data Explorer is an online dashboard for viewing data form E/V Nautilus and the ROVs Hercules and argus. The software is open-source, and hosted in a repository on GitHub.
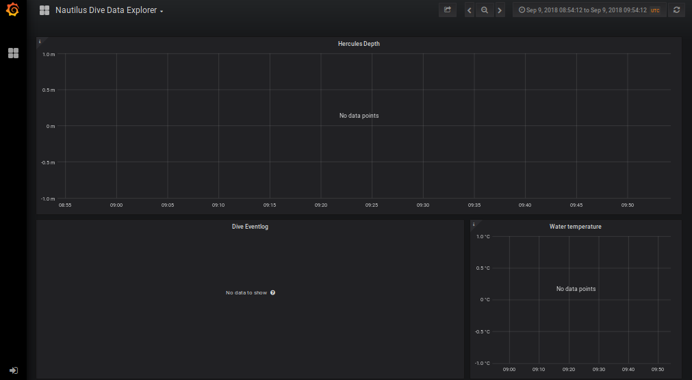
Sometimes the dashboard will say No data points on all the panels.
The timespan is probably set to a range with not data, or it’s a snapshot instead of the live application. Here are some options:
